Dashboard¶
Das Dashboard ist der erste Bildschirm, den Sie nach der Anmeldung sehen. Es bietet einen schnellen Überblick über den gesamten Status der Unternehmensarchitektur.

Obere Navigationsleiste¶
Am oberen Bildschirmrand finden Sie die Hauptnavigationsleiste mit folgenden Elementen:
- Turbo EA (Logo): Klicken Sie, um von jedem Bereich aus zum Dashboard zurückzukehren
- Dashboard: Übersicht über den Architekturstatus
- Inventar: Vollständige Auflistung aller Karten
- Berichte: Visuelle und analytische Berichte
- BPM: Business Process Management (wenn aktiviert)
- Diagramme: Visueller Architekturdiagramm-Editor
- EA Delivery: Verwaltung von Architekturinitiativen
- Aufgaben: Anstehende Aufgaben und zugewiesene Umfragen
- Karten suchen: Schnellsuchleiste mit Autovervollständigung
- + Erstellen: Schaltfläche zum schnellen Erstellen neuer Karten
- Benachrichtigungsglocke: Systemhinweise und Benachrichtigungen
- Profilsymbol: Sprachauswahl, Design-Umschaltung, Benachrichtigungseinstellungen und Zugang zur Administration
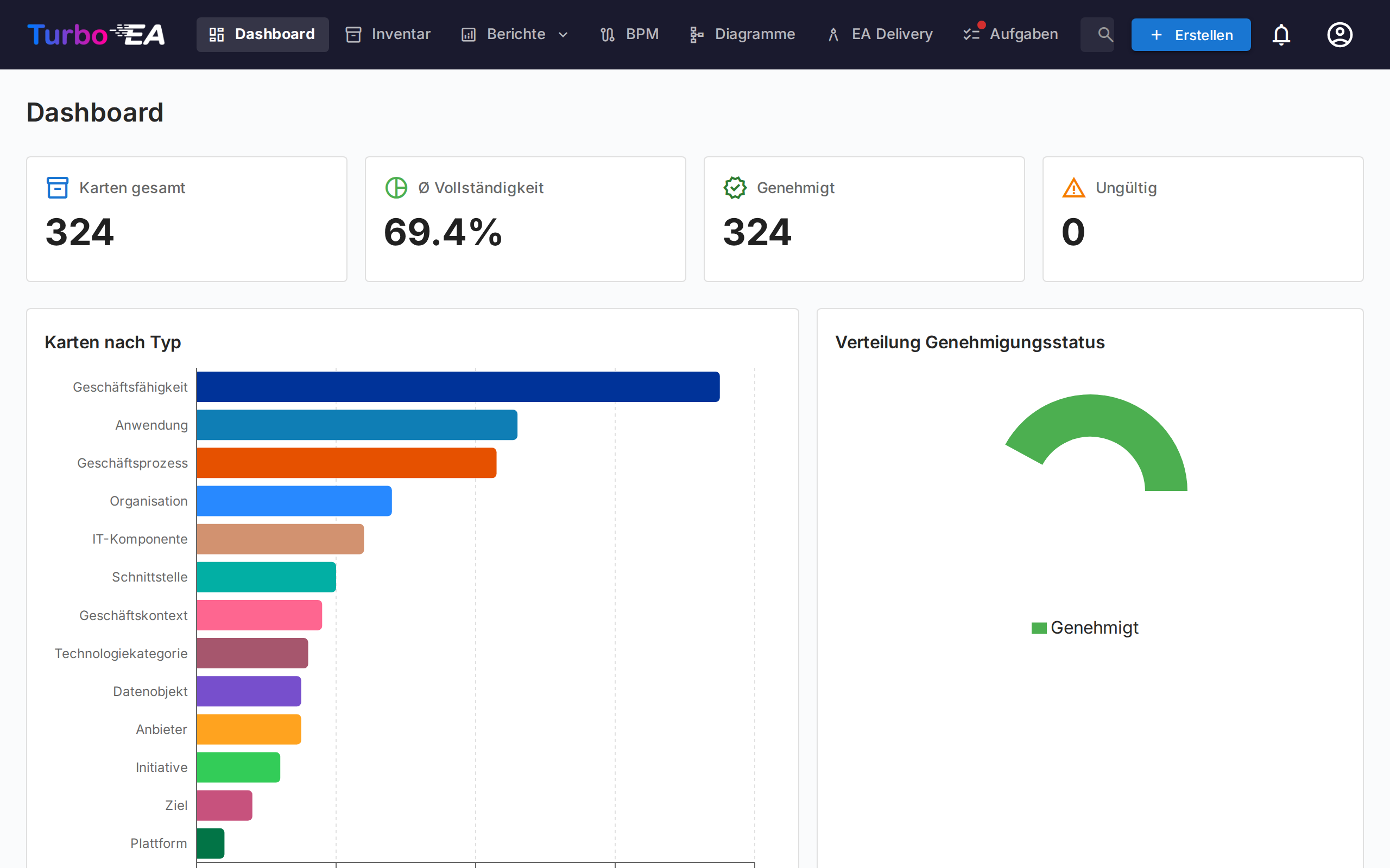
Zusammenfassungskarten¶
Der Hauptbereich des Dashboards zeigt Zusammenfassungskarten mit folgenden Informationen:
- Gesamtzahl der Karten: Anzahl aller in der Plattform erfassten Komponenten
- Verteilung nach Typ: Wie viele Elemente jedes Typs vorhanden sind (Anwendungen, Organisationen, Ziele, Fähigkeiten usw.)
- Statusübersicht: Schnelle Visualisierungen des Gesamtstatus
Ein Klick auf eine Typkarte navigiert zum Inventar, vorgefiltert nach diesem Typ.

Diagramme und Statistiken¶
Im unteren Bereich des Dashboards finden Sie:
- Verteilungsdiagramm nach Typ: Zeigt den Anteil jedes Kartentyps in Ihrer Landschaft
- Genehmigungsstatus: Zeigt an, wie viele Karten genehmigt, ausstehend, ungültig oder abgelehnt sind
- Datenqualität: Gesamtprozentsatz der Informationsvollständigkeit über alle Karten
- Letzte Aktivitäten: Ein Feed der neuesten Änderungen — wer hat was wann bearbeitet